Uygulama Logo
KOSKİ
BEYŞEHİR GÖLÜ
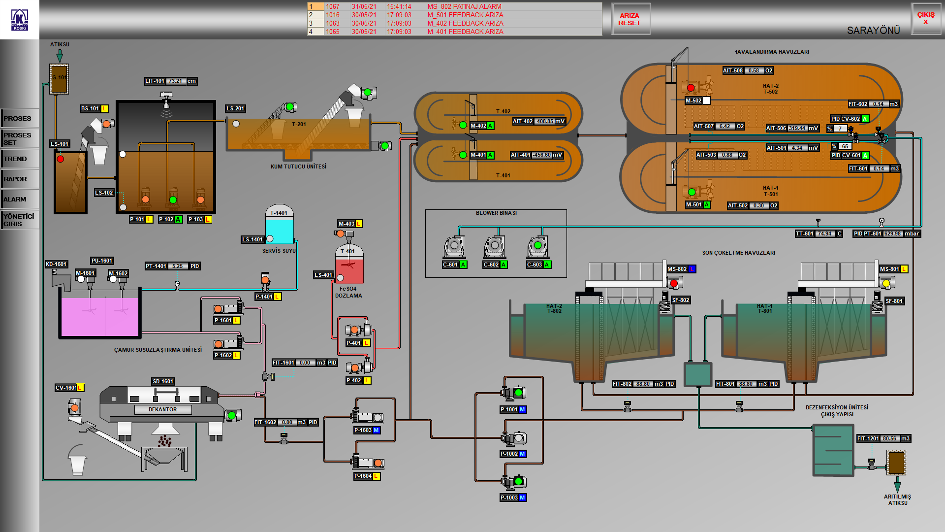
KOSKİ Atıksu Arıtma Tesisleri Merkezi SCADA Sistemi
Akıllı Yönetim sf. 40 sayfa 40

Atıksu Arıtma Tesislerimizde bulunan SCADA sistemleri, Konya Merkez Atıksu Arıtma Tesisimize bağlanarak İlçe Atıksu Arıtma Tesislerimizde ki anlık durum bilgisi(debi miktarı, çalışan ekipmanlar, arızalı ekipmanlar, oksijen miktarları vb.), geçmiş dataların görüntülenmesi, Proses yönetimi için gerekli müdahalelerin anlık olarak yapılması Merkezi SCADA Sistemi üzerinden sağlanmaktadır.